Общение и переписки без привязки к офису
SIM и eSIM карты для FMC телефонии
Мобильная связь для сотрудников и инфраструктуры
Бесплатные звонки внутри сети
Контроль выездных менеджеров
Безопасность клиентской базы
Платформа обмена сообщениями

Сделок и рабочего времени операторов
Звонки из мобильных и веб-приложений
Стабильная связь без перебоев 99,99% SLA
И личный менеджер, готовый помочь 24/7
До клиентов с виртуальными номерами
Компании и базы клиентов с единой сетью коммуникации
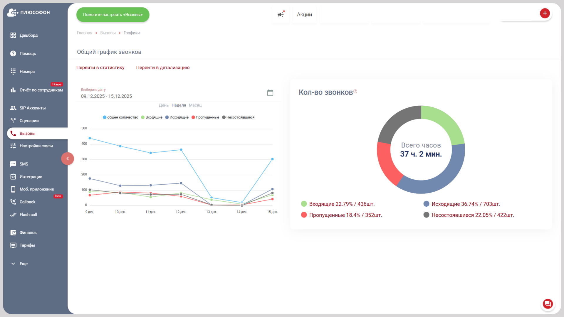
Со статистикой и записью разговоров
Быстрая покупка номера в личном кабинете
Автоматическая проверка заявок с сайта и приложения
Плюсофон гарантирует качество
Оставьте заявку и мы за 15 минут проведем вам демотур по личному кабинету телефонии
* Приобретение телефонных номеров возможно только после верификации личности по паспорту гражданина РФ и заключения договора оказания услуг связи.